Skip to content

trystack/trystack-collectd

Folders and files

NameName
Last commit message
Last commit date

Latest commit

 

History

2 Commits
 
 
 
 
 
 
 
 

Repository files navigation

trystack-collectd

OpenStack collectd plugins used for Trystack.org.

This comes with no support or assistance.

How do I use these?

  • copy the etc-collectd.d/ conf files to /etc/collectd.d/
  • edit this appropriately for your environment
  • copy the usr-lib64-collectd-plugins/ collectd plugins to /usr/lib64/collectd/plugins/

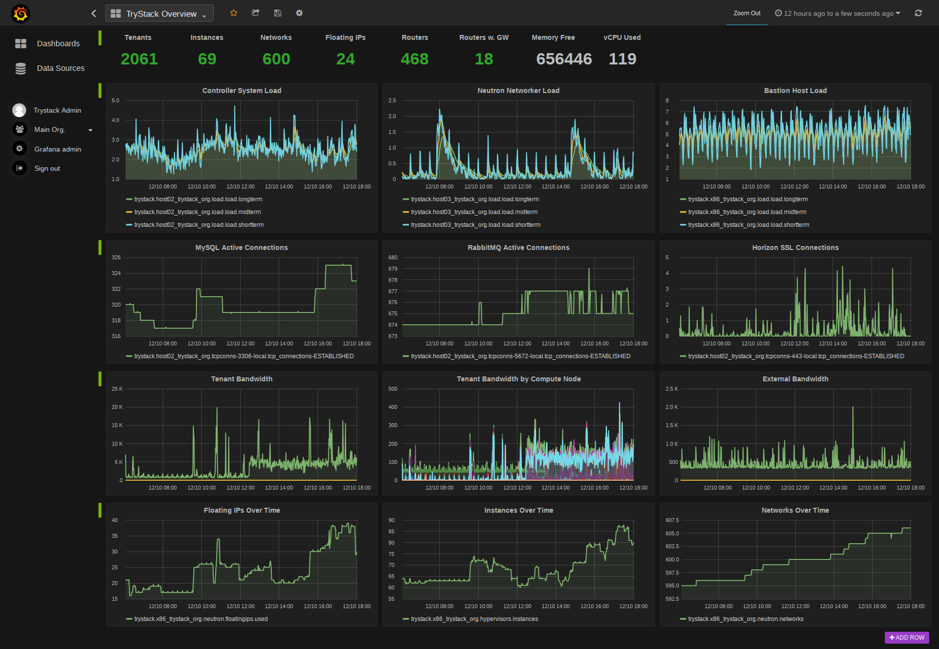
Example Grafana Dashboard Grafana

About

OpenStack collectd plugins used for Trystack.org

Resources

Stars

Watchers

Forks

Releases

No releases published

Packages

 
 
 

Contributors

Languages